Монитор Эмоций 2.0

Экономичное решение для управления клиентским опытом на основе распознавания эмоций в видеопотоке.
- Разработка компании ПРОЛАН (Красная Кнопка).
- Для распознавания эмоций используются как WEB, так и IP камеры. Распознавание выполняется «на земле» (не в облаке).
- Прозрачная интеграция с Telegram и CXM-Online.
- Прозрачная интеграция с речевой аналитикой
VoiceTrigger и продуктами серии
Кнопка Лояльности.
- Поставляется на условиях бессрочной лицензии.
Основные применения Монитора Эмоций 2.0
- Сервис с Улыбкой. Возможность быстро и с минимальными затратами повысить эффективность фронт персонала.
- С какими эмоциями я - менеджер, продавец, оператор контакт центра разговариваю с клиентами?
- С каким эмоциональным настроем наш персонал обслуживает клиентов?
- Кто из работников передней линии является «слабым звеном», которое нужно усилить, например, тренингом или наставничеством?
Подробнее об Сервисe с Улыбкой
Сервис с Улыбкой

Известно, что более половины информации мы усваиваем невербально. Из этой половины, ~ 75% приходится на мимику лица. Поэтому эффективность коммуникаций с клиентами в точках обслуживания и продаж, как минимум, на 30% зависит от выражения лица фронт персонала. При хорошем качестве сервиса улыбка персонала усиливает положительный эффект. Однако при плохом качестве сервиса улыбка персонала может раздражать клиентов. Поэтому Сервис с Улыбкой – решение для компаний, оказывающих услуги, соответствующие ожиданиям клиентов. Этому критерию сегодня соответствует подавляющее большинство коммерческих организаций (иначе они закрываются).
Применительно к Сервису с Улыбкой, Монитор Эмоций 2.0 решает три важных задачи:
- Аудит эмоционального фона персонала во время обслуживания клиентов с целью определения «слабых звеньев» (кандидатов на обучение).
- Обучение персонала управлению своими эмоциями без отрыва от работы (например, в рамках наставничества).
- Контроль выполнения персоналом требований корпоративного стандарта обслуживания (в части «Сервис с Улыбкой»).

Важным преимуществом Монитора Эмоций 2.0 является прозрачная интеграция с внешними системами, позволяющая контролировать эмоции персонала «в привязке» к различным событиям.
- С какими эмоциями менеджер встречает клиентов? Интеграция с датчиком присутствия.
- Каков эмоциональный фон кассира после пробития чека? Интеграция с кассовой системой.
- С каким эмоциональным фоном продавец реагирует на возражение «дорого»? Интеграция с речевой аналитикой VoiceTrigger.

Монитор Эмоций 2.0 позволяет внедрить Сервис с Улыбкой не только в офлайн коммуникации, но и в телефонные продажи, удаленные консультации, техническую поддержку клиентов и т.п.

Улыбка - это больше, чем выражение лица. Улыбка - это душевное состояние, которое можно не только увидеть, но и услышать, в том числе, во время телефонного разговора. Улыбка в голосе будет только тогда, когда есть улыбка на лице. Поэтому установив на компьютеры телефонных операторов web-камеру и Монитор Эмоций 2.0, вы сможете эффективно управлять их эмоциональным настроем во время коммуникаций с клиентами.

- Смайлометр, Эмоциональная Кнопка Лояльности. Решение для мониторинга настроения и эмоциональной вовлеченности клиентов. Эффективная альтернатива терминалам типа Happy-or-Not.
- Как различается эмоциональный фон клиентов в разных точках клиентского пути, например, на входе и на выходе?
- Какой эмоциональный отклик у клиентов вызывает определенная реклама, модели товаров и т.п.?
- Какой эмоциональный след остается у клиентов после контакта с персоналом?
Подробнее об Смайлометре, Эмоциональной Кнопке Лояльности
Смайлометр, Эмоциональная Кнопка Лояльности

Известно, что для принятия решений люди используют две отдельные системы обработки информации: рациональную и эмоциональную.
Рациональная система является медленной и требует больших затрат энергоресурсов человека. Когда вы спрашиваете клиента, с какой вероятностью он бы рекомендовал вашу компанию своим знакомым, вы обращаетесь к его рациональной системе. Эмоциональная система работает быстро и практически не потребляет энергоресурсов человека. Украшая торговый зал или нанимая персонал модельной внешности, вы «эксплуатируете» эмоциональную систему. Это две независимые системы, работающие параллельно и взаимодействующие для выработки поведения и принятия решений.
Исторически сложилось, что для оценки клиентского опыта, в основном, ориентируются только на рациональную систему, т.к. это технически проще. В этом случае оценивается рациональный клиентский опыт. Смайлометр позволяет измерять результаты эмоциональной системы и оценивать эмоциональный клиентский опыт. Рациональный клиентский опыт более эффективен для управления удовлетворенностью клиентов (соответствие восприятия ожиданиям). Эмоциональный клиентский опыт лучше подходит для управления эмоциональной вовлеченностью, в наибольшей степени коррелирующей с эмоциональной лояльностью клиентов.

Внедрив Смайлометр, вы получите возможность оценивать:
- Настроение клиентов в различных точках клиентского маршрута (вход, торговый зал, зона ожидания, касса, выход и т.п.).
- Эмоциональное восприятие клиентами рекламы, экспозиций и т.п.
- Эмоциональный след, который остается у клиентов от контакта с персоналом (см. Эмоциональная Кнопка Лояльности ниже).
В качестве аппаратно-программной платформы Смайлометра можно использовать уже установленные в точках обслуживания терминалы, работающие под управлением MS Windows. На них дополнительно устанавливается Зонд Монитора Эмоций. Можно также задействовать IP камеры, используемые для видеонаблюдения. Поэтому Смайлометр, это не только эффективное, но и экономичное решение.
Эмоциональная Кнопка Лояльности

Частным случаем Смайлометра является Эмоциональная Кнопка Лояльности - вариант Кнопки Лояльности, при котором оценки клиентского опыта формируются на основе распознавания эмоций клиентов. Другими словами, это Кнопка Лояльности, в которой вместо кнопочного пульта или сенсорного терминала используется WEB/IP камера.
В простейшем случае формируется 4 оценки клиентского опыта: позитивный, негативный, смешанный, покер фейс. Пример отчета, создаваемого с использованием бесплатного сервиса Loyalty Reporter, показан на рисунке ниже. Смайлики на рисунке характеризуют эмоциональный фон персонала, обслуживающего клиентов (см. Сервис с Улыбкой).

Эмоциональные оценки, получаемые с помощью Смайлометра и Эмоциональной Кнопки Лояльности, дополняют рациональные оценки, получаемые с помощью репрезентативных опросов и терминалов обратной связи. Это повышает эффектность управления клиентским опытом. Ключевой оценкой эмоционального клиентского опыта, измеряемого Смайлометром (Эмоциональной Кнопкой Лояльности), является Индекс Эмоционального Опыта; подробнее см. здесь.
- Саморегулятор Клиентопривлекательности Персонала. Решение для повышения воспринимаемого качества работы фронт персонала и эмоциональной вовлеченности клиентов.
- Мотивирует персонал оставлять у клиентов положительный эмоциональный след.
- Удовлетворяя психологические потребности персонала в Автономии, Принадлежности, Компетентности, раскрывает творческий потенциал работников и кардинально повышает их клиентопривлекательность.
- Поставщик информации для систематизации Лучших Практик и повышения эффективности стандарта обслуживания.
Подробнее об Саморегуляторе Клиентопривлекательности Персонала
Саморегулятор Клиентопривлекательности Персонала

Управление эмоциональной вовлеченностью клиентов требует от персонала желания и умения оставлять у клиентов положительный эмоциональный след. Это достигается проявлением эмпатии, отзывчивости, профессионализма.

Чтобы мотивировать работников оставлять у клиентов положительный эмоциональный след, у них должны быть удовлетворены такие психологические потребности как Автономия, Принадлежность, Компетентность. Автономия — потребность чувствовать, что есть выбор. Принадлежность — потребность ощущать связь с другими людьми. Компетентность — потребность чувствовать себя в состоянии справиться с повседневными сложностями и задачами. Удовлетворение таких потребностей несовместимо с управлением по KPI и работе фронт персонала по скриптам.

Задача может быть эффективно решена с помощью Оперативной Саморегуляции Персонала.
Оперативная Саморегуляция - это предоставление персоналу возможности в режиме реального времени получать информацию об эмоциях клиентов для оперативных действий по их улучшению.
Контроль остается, но контролируется не выполнение скриптов и т.п., а результат, характеризуемый показателями эмоционального фона клиентов.
Оперативная Саморегуляция Персонала повышает эмоциональную вовлеченность как клиентов, так и квалифицированного персонала.
- Ключевой элемент комплексных решений для управления клиентским опытом.
- Монитор Эмоций 2.0 - ключевой элемент комплексного решения Эмоциональный NPS.
- Монитор Эмоций 2.0 - ключевой элемент комплексного решения Монитор Эмоциональной Вовлеченности.
Подробнее об Комплексных решениях (Монитор Эмоций 2.0 + Обратная Связь)
Комплексные решения (Монитор Эмоций 2.0 + Обратная Связь)

Объединение информации, получаемой в результате обратной связи и мониторинга эмоций, кардинально повышает эффективность управления эмоциональной вовлеченностью клиентов.
Монитор Эмоций 2.0 является ключевым элементом двух комплексных решений:
- Решение «Эмоциональный NPS», ориентированное на утилитарные услуги (банковские и медицинские услуги, продуктовый ритейл и т.п.). Целевым показателем является EmoNPS, при расчете которого эмоции клиентов корректируют положительные оценки, получаемые в ходе репрезентативного опроса клиентов.
- Решение «Монитор Эмоциональной Вовлеченности», ориентированное на гедонистические услуги (салоны красоты развлекательные центры, nonfood ритейл и т.п.) Целевым показателем является Индекс Эмоциональной Вовлеченности (EEI, Emotional Engagement Index), при расчете которого источником положительных оценок является Монитор Эмоций 2.0, источником отрицательных – обратная связь от клиентов.
Интеграция обратной связи и мониторинга эмоций кардинально повышает эффективность управления эмоциональной вовлеченностью клиентов.
Бизнес решения на основе Монитора Эмоций 2.0
Зрелый СОКОК
Эффективное управление качеством услуг в точке контакта на основе:
- Мониторинга оценок воспринимаемого качества обслуживания (услуг).
- Записи и систематизации Голоса Клиента во время ответов на ключевые вопросы фронт персонала.
- Измерения и оценки эмоций фронт персонала во время обслуживания клиентов.
Подробнее ...
Новый ЭТАП на кассе
Эффективное управление эмоциональной вовлеченностью покупателей и производительностью продаж на кассе на основе:
- Записи и оценки речи фронт персонала во время обслуживания покупателей.
- Измерения и оценки эмоций покупателей во время контакта с фронт персоналом на кассе.
- Интеграции с кассовой системой для получения информации о текущей транзакции.
Подробнее ...
Смайлометр
Эффективный мониторинг эмоционального опыта клиентов в точках контакта офлайн и создание карты эмоционального опыта клиентов на основе:
- Измерения и оценки эмоций клиентов во время нахождения в точке (локации) получения услуг.
- Автоматического расчета и визуализации Ключевых Показателей Эффективности (KPI).
Подробнее ...
Двойной ТОЛК
Получение репрезентативной и достоверной информации о клиентском опыте в точке контакта на основе:
- Мониторинга оценок воспринимаемого качества услуг.
- Репрезентативных опросов клиентов.
- Измерения и оценки эмоций клиентов.
Подробнее ...
Архитектура решения

Зонд Эмоций
Зонд Эмоций – это Windows-компьютер, на котором выполняется приложение FaceWatch.
FaceWаtch «на лету» преобразует видео-поток в набор Событий, атрибутами которых являются значения измеренных эмоций. События могут формироваться по таймеру и/или в момент окончания контакта (присутствия человека перед камерой). События автоматически передаются Калькулятору Эмоций (приложению EPM-Agent Plus). Поддерживаются два режима передачи: по инициативе FaceWatch, по запросу EPM-Agent Plus.
FaceWаtch может одновременно обрабатывать видео-потоки от 1-10 камер (обычно 3-5). Могут использоваться web-камеры, подключаемые по USB и IP-камеры, подключаемые по Ethernet или Wi-Fi. Камеры поддерживают передачу видео-потока Full HD в формате amp по протоколу rtsp, в форматах asf, mjpg по протоколу http.
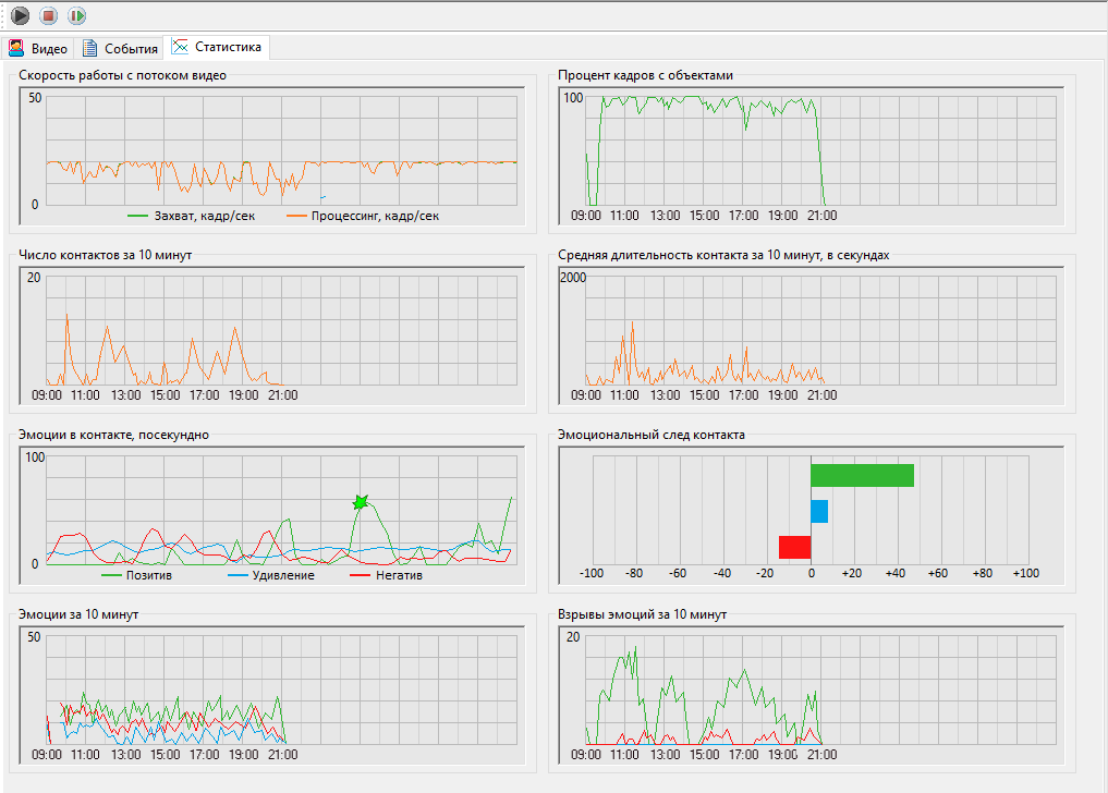
FaceWаtch не только измеряет, но и отображает значения измеряемых показателей. Пример отображаемой статистики в программе FaceWаtch показан на рисунке ниже.

Калькулятор Эмоций
Калькулятор Эмоций – это Windows-компьютер, на котором выполняются приложения EPM-Agent Plus и, опционально, MetricsCalc.
EPM-Agent Plus на основе Событий, получаемых от Зонда Эмоций (приложения FaceWatch) автоматически рассчитывает «Сырые» метрики и Простые Оперативные Показатели Эмоционального Опыта. «Сырые» метрики автоматически передаются в CXM-Online. Простые Оперативные Показатели Эмоционального Опыта передаются в CXM-Online, записываются в лог файл (на локальном компьютере и в сетевой папке), передаются в бесплатный сервис Loyalty Reporter, клиент-серверному приложению CX Reporter.
Приложение MetricsCalc в автоматическом режиме по настраиваемым правилам обрабатывает Простые Оперативные Показатели Эмоционального Опыта и на их основе рассчитывает Комплексные Оперативные Показатели Эмоционального Опыта и KPI Эмоционального Опыта. Рассчитанные показатели автоматически передаются в CXM-Online. Пример отображения статистики в CXM-Online показан на рисунке ниже.

Дисплей Эмоций
Дисплей Эмоций – это Windows-компьютер, на котором выполняется приложение LikeShow (обычно компьютер Калькулятора Эмоций).
Дисплей Эмоций в режиме реального времени выводит на экран Простые Показатели Эмоционального Опыта, автоматически формирует оперативные отчеты и выполняет ряд других функций, которые можно найти в описании Дисплея Лояльности. Отличие Дисплея Эмоций от Дисплея Лояльности заключается только в природе отображаемых показателей.
Метрики. Оперативные показатели. Индексы

Монитор Эмоций 2.0 измеряет шесть эмоций, объединяя их в три группы:
- Позитив; включает эмоцию Счастье.
- Удивление; включает эмоцию Удивление.
- Негатив; включает эмоции: Страх, Гнев, Неприязнь, Печаль.
На основе измеряемых значений рассчитываются три группы показателей:
- «Сырые» метрики эмоционального фона.
- Оперативные показатели эмоционального опыта.
- Ключевые показатели клиентского опыта (индексы).
Подробнее о метриках, оперативных показателях, индексах
«Сырые» метрики эмоционального фона
- Число контактов.
- Среднее время контакта.
- Уровень эмоционального фона. Уровень – средние значения эмоций за определенный период времени. Монитор Эмоций 2.0 автоматически рассчитывает:
- Уровень Позитива (APE).
- Уровень Удивления (ASE).
- Уровень Негатива (ANE).
- Число Взрывов эмоционального фона. Взрыв – кратковременное увеличение значений эмоции за короткий период времени (3 секунды). Монитор Эмоций 2.0 автоматически рассчитывает:
- Число Взрывов Позитива (BPE).
- Число Взрывов Удивления (BSE).
- Число Взрывов Негатива (BNE).
- Динамика эмоционального фона. Динамика – это разница между значениями уровня эмоций в конце и в начале определенного интервала. Автоматически рассчитываются:
- Динамика Позитива (DPE).
- Динамика Удивления (DSE).
- Динамика Негатива (DNE).
Оперативные показатели эмоционального опыта
| Эмоциональный Cлед - Динамика (Emotional Impact Dynamics, EID) |
Вычисляется по формуле: EID = DPE-DNE |
| Эмоциональный Cлед -Взрывы (Emotional Impact Bursts, EIB) |
Вычисляется по формуле: EIB = BPE-BNE |
| Эмоциональный Cлед - Уровень (Emotional Impact Level, EIL) |
Вычисляется по формуле: EIL = АPE-АNE |
| Эмоциональный След (Emotional Impact, EI) |
Вычисляется по формуле: EI = EID*К1 + EIB*К2 + EIL*К3,
где К1+К2+К3 = 1
|
Ключевые показатели клиентского опыта (индексы)
| Показатель |
Описание |
| Индекс Эмоционального Опыта (ИЭО) |
Описание и методика расчета здесь. |
| Индекс Эмоциональной Вовлеченности (Emotional Engagement Index, EEI)* |
Описание и методика расчета здесь. |
| Эмоциональный NPS (Emotional Net Promoter Score, EmoNPS)* |
Описание и методика расчета здесь. |
* Для расчета ключевых показателей EEI и EmoNPS кроме Монитора Эмоций 2.0 используются продукты серии Кнопка Лояльности.
Монитор Эмоций 1.0

Монитор Эмоций 2.0 является развитием Монитора Эмоций 1.0, разработанного нами в 2014 году. За прошедшие годы мы накопили большой практический опыт большой опыт, который реализовали в новом продукте.
Тем не менее, Монитор Эмоций 1.0 по-прежнему жив. Подробнее о Мониторе Эмоций 1.0
Монитор Эмоций – это система видео-аналитики, позволяющая в режиме реального времени контролировать эмоциональный фон, пол, возраст и другие характеристики клиентского трафика. Распознавание эмоций, пола и возраста осуществляется по выражению лица с использованием экспертной системы.
Монитор Эмоций - ключевой элемент решения Эмоциональный NPS.
Наибольший эффект достигается при совместном использовании Монитора Эмоций и Бесконтактного Монитора Впечатлений.
Основные применения:
- Оценка удовлетворенности клиентов для управления воспринимаемым качеством обслуживания.
- Управление показом рекламы в зависимости от возрастного и гендерного состава клиентов.
- Управление клиентопривлекательностью рекламных носителей и торговых зон (мерчандайзинг).
- Контроль соблюдения фронт-персоналом корпоративного стандарта обслуживания в части клиентоориентированности (Service with a Smile).
Что измеряется
В полнофункциональной версии можно контролировать:
- Число клиентов в зоне действия видеокамер (например, число покупателей, стоящих в очереди в кассу, число посетителей, которых заинтересовала реклама и т.п.)
- Возрастной состав клиентов (% клиентов до 20 лет, % 20-30 лет, % 30-40 лет, % 40-50 лет, % более 50 лет).
- Гендерный состав клиентов (% мужчин и % женщин).
- Интегральную оценку настроения клиентов (от 0 до 100). Настроение измеряется по каждой возрастной и гендерной группе (например, среднее настроение женщин до 20 лет за определенный период времени; среднее настроение мужчин 20-30 лет за определенный период времени и т.д.)
- Степень выраженности различных эмоций по каждой возрастной и гендерной группе (от 0 до 100). Распознаются следующие эмоции:
- Счастье.
- Удивление.
- Гнев.
- Неприязнь.
- Страх.
- Печаль.
На основе измеряемых характеристик автоматически формируются два интегральных показателя (KPI):
- Smile-Index: Интегральный показатель удовлетворенности клиентов. Узнайте подробнее.
- C-Value: Интегральный показатель клиентоориентированности передней линии. Узнайте подробнее.
Архитектура решения

Монитор Эмоций включает следующие компоненты:
- EmoProbe - Windows-служба, преобразующая видео-поток в набор SNMP-метрик. Поддерживается Emotion MIB (ветка корпоративного ProLAN MIB), где описаны все измеряемые характеристики. В зависимости от производительности аппаратной платформы EmoProbe может одновременно обрабатывать видео-потоки от 1-10 камер (обычно 3-5). Могут использоваться web-камеры, подключаемые по USB и IP-камеры, подключаемые по Ethernet или Wi-Fi. Камеры поддерживают передачу видео-потока Full HD в формате amp по протоколу rtsp, в форматах asf, mjpg по протоколу http.
- EmoManager - Windows-приложение, предназначенное для управления Зондами EmoProbe. Также выполняет функции Emotion MIB Браузера.
- CX Reporter - клиент-серверное Windows-приложение, используемое для автоматического создания отчетов о клиентском опыте, в частности, для создания Общего Эмоционального Портрета (см. ниже).
- ProLAN: Аналитик SE - система SNMP-мониторинга, поддерживающая оперативный мониторинг, ретроспективный анализ и автоматическое оповещение о событиях (например, ухудшение эмоционального фона клиентов и/или персонала). Обрабатывает SNMP-метрики, формируемые зондами EmoProbe; подробнее о функционале продукта ProLAN: Аналитик... Можно использовать любую систему управления на базе SNMP, поддерживающую работу с динамическими таблицами.
- CXM online - облачное решение для комплексного управления клиентским опытом; подробнее о CXM online.
СХ Reporter: Общий Эмоциональный Портрет

Общий Эмоциональный Портрет – это файл в формате MS Excel, содержащий усредненные значения всех основных характеристик эмоционального фона и Smile-Index.
Аналитик SE: профессиональная система мониторинга
Основные функциональные возможности:
- Детальный Эмоциональный Портрет.
- Оперативный Мониторинг эмоционального фона.
- Ретроспективный Анализ эмоционального фона.
Детальный Эмоциональный Портрет
Документ в формате pdf, содержащий результаты статистической обработки всех измеряемых характеристик. Результаты представляются в виде графиков, диаграмм, Базовых Линий, таблиц.

Оперативный Мониторинг эмоционального фона

Ретроспективный анализ эмоционального фона

CXM online: комплексное управление клиентским опытом (Красный Штаб)

Для эффективного управления клиентским опытом и повышения продаж, одного только измерения эмоций недостаточно. Необходимо измерять весь клиентский опыт и управлять им комплексно:
- Проводите репрезентативные опросы.
- Анализируйте обратную связь от клиентов и фронт-персонала.
- Контролируйте соблюдение фронт-персоналом стандарта обслуживания.
- Измеряйте эмоции клиентов и фронт-персонала.
- Контролируйте показания ключевых счетчиков.
Измерение эмоций клиентов и фронт-персонала - не единственный, но очень важный элемент комплексного управления клиентским опытом. CXM online - это пока единственный на российском рынке продукт, который позволяет это делать.

- Измеряйте эмоциональный фон клиентов, используйте его как показатель удовлетворенности клиентов.
- Измеряйте эмоциональный фон фронт-персонала, используйте его как показатель клиентоориентированности.
- Демонстрируйте клиентам их эмоциональный фон, геймифицируйте обслуживание, вовлекайте клиентов и мотивируйте их оставлять обратную связь.
- Измеряйте возрастной и гендерный состав клиентов, оптимизируйте торговое предложение.
- Вычисляйте KPI, характеризующие эмоциональный фон клиентов и фронт-персонала. Представляйте их в виде графиков, таблиц и виджетов.
- Экспортируйте результаты в CRM и выгружайте в MS Excel.
Узнайте подробнее об управлении клиентским опытом на основе мониторинга эмоций с использованием CXM online
Запросить ТКП